Get paid to hold
delta-neutral positions.
Capture the funding rate spread between perp DEXs. No directional risk. Your positions hedge each other while you collect yield every hour.
Four steps from dashboard to yield.
Read the dashboard
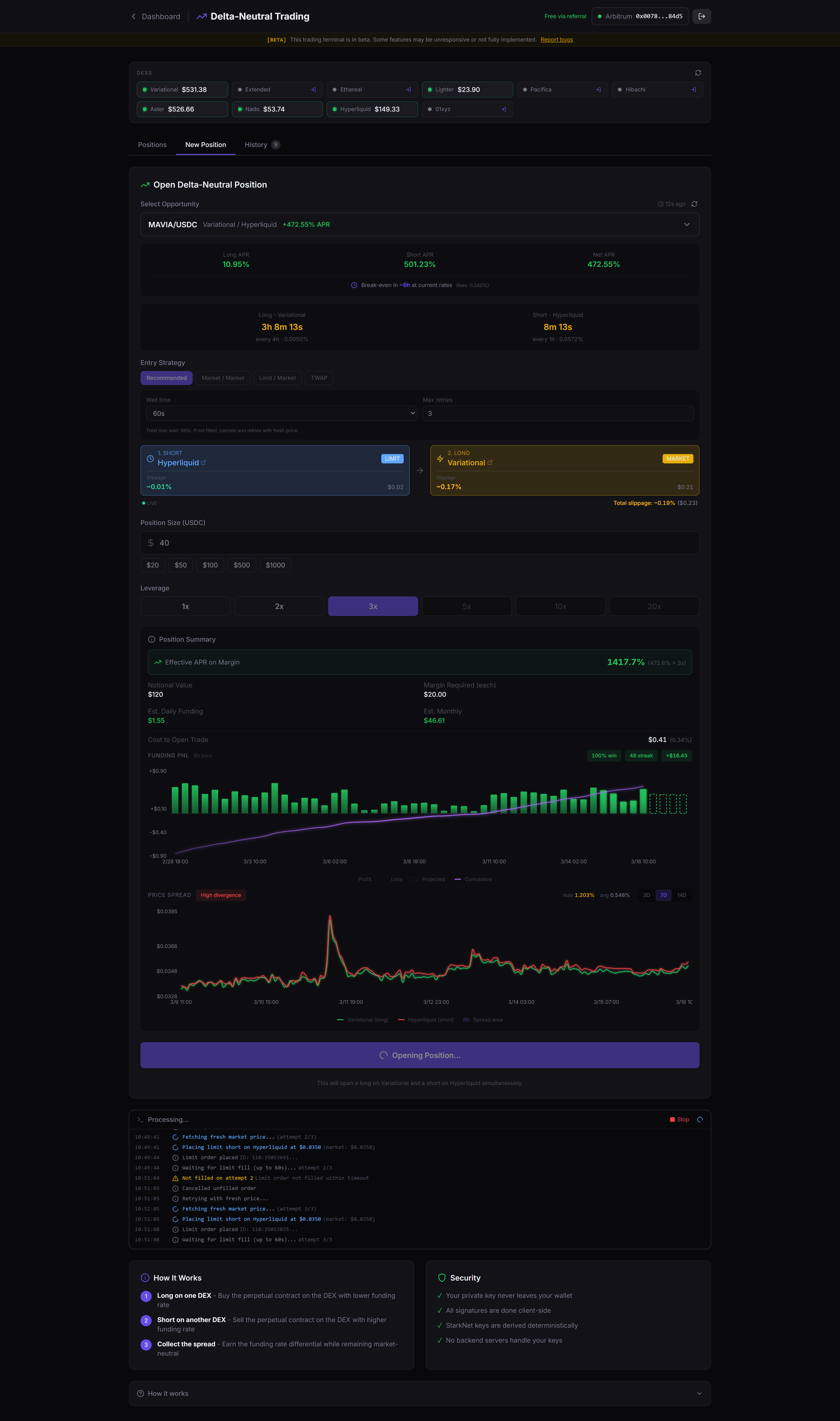
The main table shows every arbitrage opportunity we find. Each row has the trading pair, long and short exchanges, individual APRs, and net APR. Hover any row to see fees, slippage, daily carry, and breakeven days.

Pick an opportunity
Look for high net APR with a breakeven under 5 days. Use the backtest to check if the spread has been steady over the past 7-30 days. Avoid chasing spikes. Consistent spreads are more reliable.

Execute the trade
Go to the Trade page, select your pair, set position size and leverage. ProFunding opens both legs at once (long on one DEX, short on another). The activity log shows each step in real time.

Monitor and close
Positions auto-refresh every 5 seconds with live PnL. When the spread narrows or flips, close and rotate into a better one. Use slow close (limit + market) to save on fees, or set TP/SL for automated exits.

Common questions
Key concepts
Ready to start?
Browse live opportunities on the dashboard. Connect a wallet when you find a spread worth trading.